본문으로 바로 가기
배경

ISMS-P 인증 관리 솔루션

Sphere Shield 개요

Sphere Shield는 ISMS/ISMS-P 인증범위를 식별하고 인증유지 활동에 필요한 모든 업무를 지원하는 솔루션입니다.
SphereShield
Sphere Shield 특장점
  • 정보보호 및 개인정보관리체계 인증지원(ISMS, ISMS-P)
  • 국제표준 보안 컴플라이언스 인증지원(ISO/IEC 27001, 27017, 27018, PCI DSS 등)
  • 보안정책 제・개정시 버전(이력)관리
  • 식별된 자산의 위험도를 도출하여 위협관리에 적용
  • 통합 취약점 진단 관리로 업무효율성 증대
  • 분산관리되고 있는 보안정책 및 증적자료의 중앙관리
  • 보안정책 및 증적자료의 검토주기별 관리기능
  • 사용자 권한관리로 각종 증적자료의 안전한 및 관리
  • 인증심사 시 심사원과 의사소통 채널 제공(계획)
  • On-Premise/Cloud 환경 지원
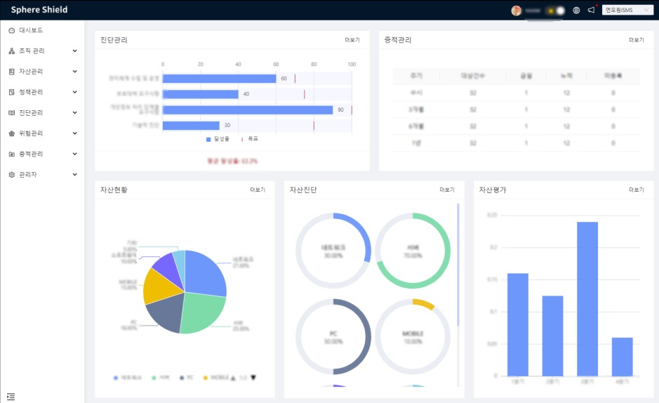
대시보드
인증범위 내 자산의 식별, 취약점 점검, 위험도, 보안수준 등 전반적인 보안현황의 실시간 요약정보를 시각화하여 제공합니다.
SphereShield
조직관리
정보보호조직 및 인증범위 내 유관부서 구성원의 역할과 직무를 정의(R&R)합니다.
SphereShield
자산관리
인증범위 내 서버, 네트워크, 보안장비, 개인단말, 모바일기기, 문서 등 정보자산을 식별하고 관리합니다.
SphereShield
위험관리
식별된 위협 별로 위험수준을 관리하여 조직의 전반적인 보안수준을 일정 수준 이상으로 유지 관리합니다.
SphereShield
진단관리
전체적인 위험관리를 위한 관리적 진단, 기술적 진단을 통해 자산의 내・외부 위협을 식별하고 관리합니다.
SphereShield
SphereShield
증적관리
보안정책 및 지침, 매뉴얼 등 각종 증적 자료들을 통합하여 관리하고 버전관리를 통해 이력을 확인할 수 있습니다.
SphereShield
SphereShield
정책관리
인증범위 내 정보보호정책, 지침, 관련 증적 등의 제・개정 및 이력 관리를 제공합니다.
SphereShield
관리자
자산그룹, 계정, 프로젝트, 설정 등의 시스템관리 및 자동 업데이트 기능을 제공합니다.
SphereShield